Lead Dashboard
Die Tabelle Lead Dashboard, das nur für den Admin und den Geschäftsführer sichtbar ist, zeigt einen Überblick auf den Auftragsvolumen, die Anzahl der Aufträge, die Gesamtleistung und die durchschnittliche Auftragsdauer für einen bestimmten Zeitraum. Der Betrachtungseitraum kann in den Datumsfeldern genauer spezifiziert werden.

Der Abschnitt „Abschlüsse / Trend“ visualisiert graphisch die Nettosumme für den angegebenen Monatszeitraum. Nebenan wird der monatliche Netto-Durchschnitt und der Durchschnitt für die beauftragten Angebote im Monat die Gesamtleistung (kWp).

Im folgenden Abschnitt sind die Leads und Aufträge für den Monatszeitraum aufgelistet. Bei den Leads werden vier Kategorien im Balkendiagramm unterschieden: erfasste, zugewiesene, beauftragte und offene Leads. Im Kreisdiagramm werden alle Leads erfasst, unabhängig vom angegebenen Zeitraum. Im Balkendiagramm werden die Anzahl der Aufträge pro Monat dargestellt.

Im nächsten Abschnitt wird die Quellenzuordnung angezeigt. Hier erhalten wir eine Übersicht darüber, aus welchen Quellen die Leads stammen, sofern die Quelle im CRM angegeben wurde. Dies ermöglicht es uns, die Wirksamkeit unserer Marketing- und Vertriebskanäle zu bewerten und zu analysieren, welche Quellen die meisten Leads generieren.

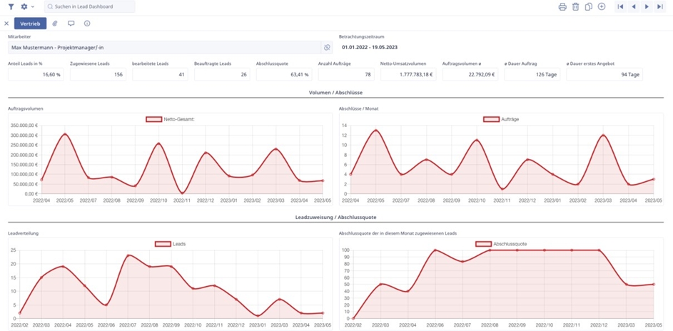
Im weiteren Abschnitt haben wir die Vertriebsauswertung, in der eine detaillierte Analyse der Vertriebsmitarbeiter in tabellarischer Form dargestellt wird. Durch diese Analyse erhalten wir Informationen über die individuelle Leistung der Vertriebsmitarbeiter und können gezielte Maßnahmen zur Verbesserung der Vertriebsaktivitäten ergreifen.

Durch den Klick auf einen Mitarbeiterdatensatz in der Tabelle, hat der Admin / Geschäftsführer auch hier eine detaillierte graphische Übersicht über die Vertriebsinformationen des jeweiligen Mitarbeiters im angegebenen Betrachtungszeitraum.

Im letzten Abschnitt des Lead-Dashboards haben wir die Produktauswertung im Unternehmen. Hier kann mit einem Klick auf eine Warengruppe angezeigt werden, welche Produkte im ausgewählten Zeitraum beauftragt wurden sowie das Ankaufsvolumen und das Verkaufsvolumen.
